Overview
To authenticate with Emarsys (Ouath), you need two key pieces of information:- Client ID - A unique identifier for your client.
- Client Secret - A confidential key used to authenticate the identity of the application (client).
Prerequisites:
- You must have an account with Emarsys.
- You must be an account owner to create new API credentials.
Instructions:
Step 1: Requesting API credentials
- Login to your Emarsys account.
- Naviagate to Management > Security Settings.

- Under Security Settings, click on the Create API Credentials button, then click on OpenID Connect button on the Create API Credentials modal

- By selecting the OpenID Connect option, API credentials are created with OpenID Connect authentication, using OAuth 2.0 and JSON Web Token (JWT) technologies.

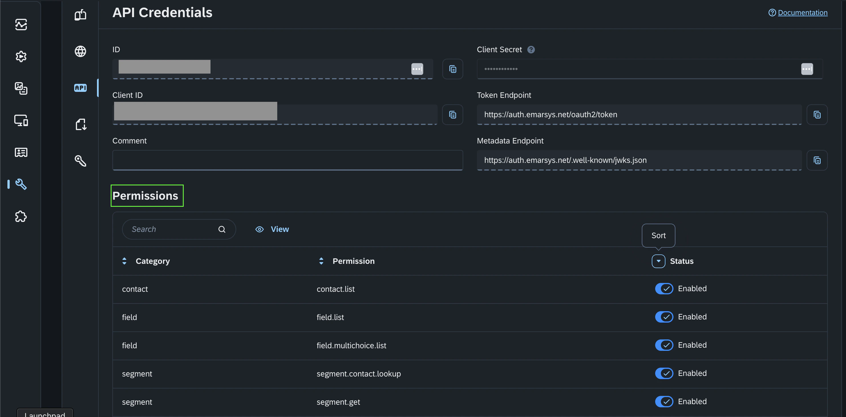
- You also need to grant permissions by enabling the status to the specific permission in the permissions table, within the API Credentials page of the created API Credentials.

Step 2: Enter credentials in the Connect UI
Once you have both the Client ID and Client Secret:- Open the form where you need to authenticate with Emarsys (Ouath).
- Enter the Client ID and Client Secret in their designated fields.
- Submit the form, and you should be successfully authenticated.
